Shelly está desarrollando una nueva Plataforma Solar para usuarios de sistemas fotovoltaicos (FV). En un reciente mensaje en el foro de https://community.shelly.cloud/topic/13170-looking-for-testers-for-shelly-solar-platform/la empresa anunció que está buscando clientes para probar la versión beta de su nueva solución antes de lanzarla de forma más generalizada.
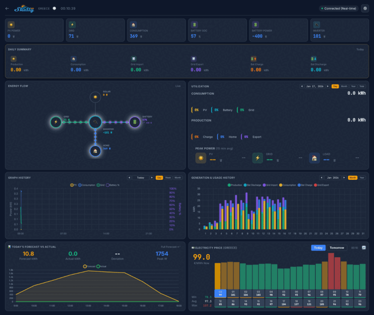
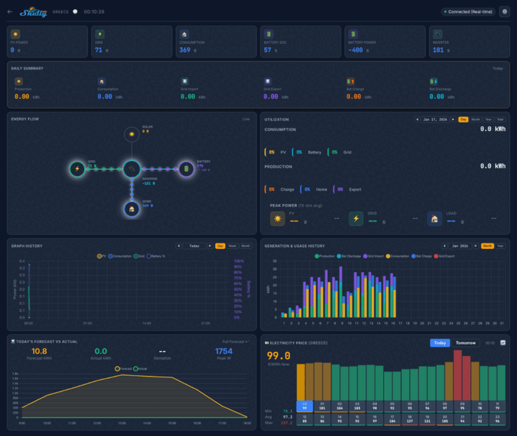
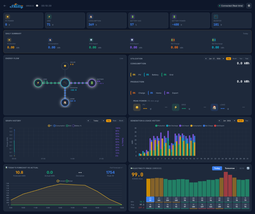
Las capturas de pantalla de la plataforma solar Shelly indican que el panel de control doméstico mostrará métricas clave como la potencia fotovoltaica, el consumo y la potencia de la batería. Habrá varias vistas, incluido un resumen diario, un diagrama de flujo de energía y un fondo de consumo de energía. Debajo de esto, parece haber una serie de gráficos y cuadros vinculados a métricas históricas y de previsión, así como un mapa que muestra la ubicación de sus plantas.
En la prueba beta de la plataforma solar Shelly participarán 20 usuarios. Se les exige que tengan al menos una planta fotovoltaica, con un tamaño mínimo de 10 kW, y al menos un inversor con comunicación ModBus. Además, los probadores deben estar vendiendo al menos algo de energía a la red, y se prefieren los sistemas con un paquete de baterías.
Puede solicitar unirse a la prueba beta de la plataforma solar Shelly respondiendo en el hilo de la comunidad https://community.shelly.cloud/topic/13170-looking-for-testers-for-shelly-solar-platform/; los detalles de la información requerida se pueden encontrar en el post original. A los solicitantes seleccionados se les enviará un Shelly Pro 3EM(actualmente 128,99 $ en Amazon) y un complemento ModBus, y también obtendrán una suscripción gratuita de por vida a la Plataforma Solar Shelly. En el momento de escribir estas líneas, aún no se ha anunciado el precio de esta suscripción ni la fecha de lanzamiento de la plataforma.
Fuente(s)
Top 10 Análisis
» Top 10 Portátiles Multimedia
» Top 10 Portátiles de Juego
» Top 10 Portátiles de Juego ligeros
» Top 10 Portátiles Asequibles de Oficina/Empresa
» Top 10 Portátiles de Juego Ligeros
» Top 10 Portátiles de Oficina/Empresa Premium
» Top 10 Estaciones de Trabajo
» Top 10 Subportátiles
» Top 10 Ultrabooks
» Top 10 Convertibles
» Top 10 Tablets
» Top 10 Tablets Windows
» Top 10 Tablets de menos de 250 Euros
» Top 10 Phablets (>5.5")
» Top 10 Smartphones
» Top 10 Smartphones (≤5")
» Top 10 Smartphones de menos de 300 Euros
» Top 10 Smartphones de menos de 120 Euros
» Top 10 Portátiles de menos de 1000 Euros
» Top 10 Portátiles de menos de 500 Euros
» Top 10 Portátiles de menos de 300 Euros
» Los Mejores Displays de Portátiles Analizados por Notebookcheck













